Best ChatGPT rank tracking tools for visibility in 2026: Top 8 software
It’s 2026, and the new year comes with new challenges. People ignore blue links, while 60% of organic traffic comes directly from AI responses. This means that the best ChatGPT SEO rank tracker should focus on AI.
ChatGPT doesn’t use keywords to gather information. It uses prompt-based retrieval. Because there is no traditional results page, ChatGPT rank tracker tools will monitor if your brand appears in the generated text. Now tracking citations is more effective than looking at ranks because AI combines a few sources into one answer.
Google still ranks links, but AI search uses sources to build a story. The best ChatGPT keyword rank tracker software identifies if your brand is part of that narrative.
There are a lot of free ChatGPT rank tracking tools you can use to see what AI cites. It might be hard to find ChatGPT free rank tracking software, but there are a few with free trial options.
For brands, visibility tends to impact even more than ranking, because it shows if your brand is part of the AI conversations. So, the best ChatGPT rank tracker tool should identify if your site is a primary source for user questions.
To see changes in AI recommendations, you can access ChatGPT rank tracking online.
Quick comparison of the best ChatGPT rank trackers
| Tool | Core Focus | Key AI Metrics | Best For | Pricing | Notable Limitations |
|---|---|---|---|---|---|
| SE Visible (SE Ranking) | Strategic brand AI visibility tracking and optimization | Visibility score, Net Sentiment Score, sentiment trends, top sources, competitor benchmarks | CMOs, marketing leaders, brand specialists, agencies, business owners. | $189/mo | CSV data export only |
| Xofu | Bottom-of-funnel AI visibility | AI citations, high-intent prompts, competitive benchmarks | Teams focused on purchase-stage recommendations | Free / $99/mo | Steep learning curve, niche content focus |
| Otterly AI | Cross-engine brand monitoring | Brand Visibility Index, sentiment, GEO audit | Agencies managing multiple brands | $29/mo | Prompt limits on lower tiers |
| ZipTie.dev | Actionable AI optimization | AI success score, citation optimization, and competitors | Marketing leaders who want clear actions | $69/mo | Credit-based billing, report delays |
| Profound AI | Enterprise AI narrative control | Visibility score, conversation volume, trends | Large brands & enterprise agencies | $99/mo | Advanced features locked to higher plans |
| Morningscore | Beginner-friendly AI tracking | Brand mentions, screenshots, weekly updates | Startups & non-technical teams | $49/mo | Weekly updates only, shallow analysis |
| Nightwatch | Hybrid SEO + AI tracking | Generative rankings, AI visibility score, citations | Agencies & data-driven teams | $39/mo (+$99 AI add-on) | AI tracking is paid add-on |
| AI Rank Checker | On-demand AI rank checks | Visibility checks, alerts, ranking patterns | Consultants & one-off audits | $0.1284/check | Gets expensive at scale |
How does the best ChatGPT rank tracking tool measure performance?
In 2026, to analyze performance in AI search results, tools use different metrics. ChatGPT SEO rank tracking tools do not invent numbers. They track real data and give specific results for your brand.
The best ChatGPT rank tracker software tracks URLs that ChatGPT uses to cite your business. This makes your brand stay visible. Also, ChatGPT rank trackers measure AI share of voice to compare your business to competitors. That is how you can track your business success and improve it.
Most ChatGPT online rank tracking tools show your prompt-level ranking within an AI response. Finally, ChatGPT visibility tracking tools can detect if AI mentions are positive or negative to manage your reputation.
Best ChatGPT Visibility Trackers
While free ChatGPT rank tracking tools exist, the optimization typically requires scalable functionality, deeper insights, and reliable data that paid tools provide. We prioritized solutions that offer value at a reasonable price. Also, some tools in this guide have trial periods, which can be the best free ChatGPT rank tracker tool options.
SE Visible (and SE Ranking)
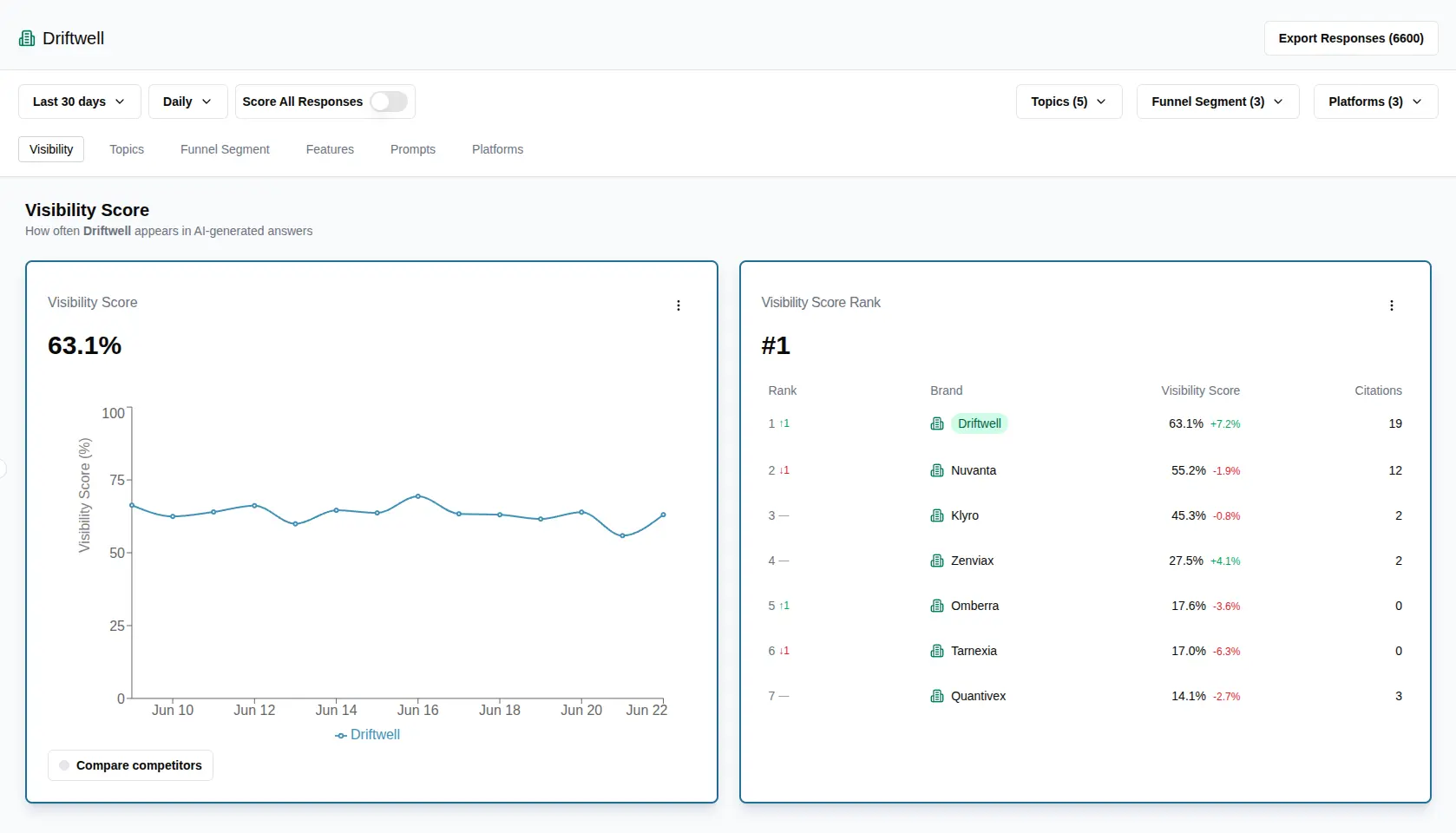
SE Visible is built to give you a clear and reliable way to understand how brands appear in AI results, with a strong focus on ChatGPT and other AI platforms. It shows where your brand is mentioned, how it appears, how it’s positioned, and who you compete with in your niche.

Features
SE Visible offers clear data on how AI search engines present your brand:
- ChatGPT visibility tracking tool to monitor brand performance and positioning in conversations. The platform also covers AI Overviews, AI Mode, Perplexity, and Gemini.
- Competitive benchmarks showing how your brand visibility compares to rivals across the same prompts and topics.
- Sentiment analysis that scores how positively or negatively AI presents your brand.
- Source insights revealing which domains and URLs AI engines cite most often.
- Prompt and topic insights revealing which questions and themes trigger AI mentions of your brand.
For teams that want to pair strategy with execution, SE Ranking complements SE Visible well. While SE Visible focuses on AI visibility and perception, SE Ranking is a comprehensive SEO platform that includes keyword and competitive research, site audits, AI content creation, and an AI Search add-on, which features detailed ChatGPT tracking for SEO specialists. With SE Ranking, teams can act on the insights SE Visible shows.
Best for
SE Visible is best suited for CMOs and marketing leaders shaping an AI visibility strategy, agency owners expanding services into AI search and ChatGPT tracking, and teams that need clear AI insights without technical complexity.
Pros and Cons
Strengths of SE Visible:
- Multi-platform coverage in one dashboard.
- Quick setup with no steep learning curve.
- Designed specifically for strategic AI visibility tracking
- Backed by SE Ranking’s data quality standards.
- Supports multiple languages and countries.
Weaknesses of SE Visible:
- Data export options are currently limited to CSV.
- For hands-on optimization, you’ll need a separate solution like SE Ranking.
Pricing
If you want to buy SE Visible separately, it offers the Core plan at $189 per month for 450 prompts and 5 brands. Plus plan is $355 per month for 1,000 prompts and 10 brands. And Max costs $519 per month for 1,500 prompts and 15 brands. A 10-day free trial is available.
SE Visible is also included in SE Ranking’s AI Search add-on. If you need both strategic data and an optimization platform, you might want to consider the SE Ranking + SE Visible.
Xofu
Xofu functions as a specialized ChatGPT rank tracking tool for monitoring brand mentions in AI responses. It helps marketing leaders measure their presence during high-intent stages of the buyer journey.

Features
Xofu offers several tools to help you control how your brand appears in AI results. These specific features provide the visibility needed to beat your competitors:
- Bottom-of-Funnel tracking monitors brand citations during decision-stage prompts.
- Competitive benchmarking shows where your brand ranks against rivals for purchase-related prompts.
- Citation analysis identifies the specific source pages used by AI models.
- Knowledge anchors for users to create specific content triggers and influence how AI models retrieve information.
- Custom prompt monitoring helps you track specific product or service mentions with high precision.
Best for
If you need to dominate the final stages of a sale, this ChatGPT visibility tracking tool is a useful option. Xofu would suit marketing teams and agency owners who want to see who gets the recommendation when buyers are ready to pay.
Pros and Cons
Main advantages of Xofu:
- High-intent prompt monitoring.
- Direct identification of AI-cited source pages.
- Detailed content gap insights.
- Support for multiple AI models.
- ChatGPT rank tracking free plan to test the tool.
Main disadvantages:
- Technical learning curve.
- Niche focus on non-standard content structures.
Pricing
The Consultant plan is $99 per month. Agency (Weekly) costs $499 per month. Agency (Daily) is $999 per month. There is also a free plan available.
Otterly AI
Otterly AI provides a dashboard to monitor brand mentions across several generative engines. This best ChatGPT rank tracking software automates the process of checking how your content appears in AI-generated answers.

Features
This platform offers many tools to audit your digital presence and improve visibility. These features help improve your brand standing in ChatGPT results:
- AI Keyword Research identifies the search prompts your audience uses in ChatGPT.
- The Brand Visibility Index measures how visible your brand is in ChatGPT responses over time.
- Sentiment Analysis detects the tone AI models use when they mention your company.
- The GEO Audit feature scans 25 visibility factors to check how well your brand shows up in AI answers.
The platform provides the data required to adjust your content strategy effectively. This makes it one of the best tools for monitoring ChatGPT mentions.
Best for
This best ChatGPT rank tracker suits marketing agencies managing multiple client brands. These teams usually need to use it to monitor brand reputation and report on traffic from AI-generated answers.
Pros and Cons
The strengths of Otterly AI:
- Automated daily search prompt monitoring.
- Specific monitoring for brand sentiment and perception.
- Looker Studio integration for custom reporting.
- Multi-client workspace management.
What are the cons of using Otterly AI?
- Lower tiers limit the number of search prompts.
- Potential brand name confusion with meeting app’s name.
Pricing
The Lite plan is $29 per month. Standard costs $189 per month, and Premium is $489 per month. You can also get 15% off with an annual subscription.
ZipTie.dev
ZipTie.dev is a specialized ChatGPT SEO rank tracking tool that monitors brand presence across major AI search assistants. The platform focuses on providing actionable data to help you improve your position in AI-generated answers.

Features
ZipTie offers a few specific features to help you optimize content for better AI citations:
- AI Search Assistant helps you generate relevant queries for your specific products.
- The Content Optimization Module provides specific structural advice to improve your citation rate.
- AI Success Scores is a system that measures visibility using mentions and sentiment.
- Competitor Benchmarking identifies rival presence to see where they outperform your brand.
This ChatGPT SEO rank tracking software aims to help you transition from simple analytics to action.
Best for
Action-oriented marketing leaders would find ZipTie as the best ChatGPT visibility tracking tool that is helpful for their strategy. Because the software provides clear instructions for optimization and teams can quickly fix visibility gaps to earn more AI citations.
Pros and Cons
The advantages of ZipTie:
- Detailed structural advice for content.
- Your team can add many members without paying extra seat costs.
- The software displays real-time screenshots of actual AI answers.
- Quick onboarding.
The disadvantages:
- Predicting your monthly budget is difficult because of the credit-based billing.
- Data accuracy relies on your Google Search Console connections.
- Users often face delays in generating reports during periods of high demand.
Pricing
Basic plan costs $69 per month. Standard is $99 per month, while Pro is $159 per month. Each tier changes based on the allowed number of AI search checks, AI data summaries, and content optimization.
You can start with a 14-day free trial. Annual payments include a 15% discount.
Profound AI
Profound AI is one of the best ChatGPT rank tracking tools for monitoring brand mentions in AI-generated answers. Marketing leaders use this software to analyze their brand narrative and manage ChatGPT rank tracking for high-volume conversational queries.

Features
To manage your brand narrative in AI-generated answers, Profound AI has these features:
- Visibility Dashboard tracks the visibility score and compares your brand against competitors.
- Conversation Explorer reveals real-time AI search volume data and identifies trending questions where rivals appear.
- Multi-Platform Coverage to monitor visibility across ChatGPT.
- Prompt Designer for managing custom queries and automating workflows.
- The platform connects with AWS and Cloudflare with SOC 2 Type II security compliance.
Large firms often treat this as their best ChatGPT rank trackers solution to manage their presence in AI search results.
Best for
This ChatGPT rank tracker is ideal for marketing leaders at large-scale organizations, marketing teams at big companies, and agencies managing high-profile clients.
Pros and Cons
The strengths of Profound AI:
- Creates optimized content based on real visibility data.
- Uncovers conversational industry volumes that are often hidden in standard software.
- Has advanced security features for massive data handling.
- Integrated workflows speed up the creation of AI-optimized articles.
The weaknesses of Profound AI:
- Most advanced features and multi-platform tracking are behind custom enterprise plans.
- The data-heavy interface requires analysts to interpret the results.
- Lacks traditional tools (technical site audits, keyword research).
Pricing
The Starter plan is $99 per month for tracking up to 50 prompts exclusively on ChatGPT. The Growth plan costs $399 per month (100 prompts). This ChatGPT SEO rank tracking software also offers custom enterprise plans.
Annual billing includes a 17% discount.
Morningscore ChatGPT Tracker
Morningscore is a ChatGPT rank tracking software that monitors brand mentions through a gamified interface. Marketing teams use this tool to simplify visibility data into simple, visual tasks and track brand appearances in ChatGPT responses.

Features
To help you monitor your performance in AI-generated answers, Morningscore has several features:
- The In-view Brand Mention tool provides proof-of-mention screenshots so you can see phrases shown to ChatGPT users.
- Brand Settings to add name variations or different spellings to ensure the tracker catches every brand mention.
- Weekly automated updates to monitor prompt shifts.
- Gamified missions. The system rewards your progress with XP points and levels as you improve your brand performance.
This software makes it easy for non-technical users to verify their presence in AI results. Because it’s user-friendly, it serves as one of the best ChatGPT visibility tracker options for teams and individuals alike.
Best for
This tool is best for startups, small businesses and agencies managing client visibility. Because of the gamified learning elements, it is also a top ChatGPT rank tracker for beginners who want a fun way to improve their brand status.
Pros and Cons
Benefits of using Morningscore:
- Verifiable proof-of-mention screenshots for brand tracking.
- An intuitive dashboard that requires very little technical effort to understand.
- Gamified progress tracking keeps marketing teams motivated.
Drawbacks of using Morningscore:
- Updates are provided weekly rather than in real-time.
- Lacks deep analysis for citation reasons.
Pricing
The Lite plan costs $49 per month. Business is $69 per month. The Pro plan is $129 per month. Premium is $259 per month. These tiers differ based on the number of keywords, websites, users, AI credits, and tracked prompts.
Annual billing gives you two months for free.
Nightwatch
Nightwatch is the best AI search tracker that monitors how your brand performs in ChatGPT responses. This ChatGPT search rank tracking software uses metrics to show your positions within AI-generated answers.

Features
Nightwatch provides features to help you track your mentions:
- Generative Rankings tracks your specific positions within ChatGPT answers.
- AI Visibility Score measures the visibility of your brand presence in ChatGPT answers.
- Citations and Sources Tracking. This tool identifies URLs that ChatGPT uses to reference your business.
- Search Simulator shows global results as they appear to real ChatGPT users.
These tools make it the best ChatGPT SEO rank tracking software for the visibility of your brand.
Best for
This tool is best for marketing agencies, local businesses, and data-focused teams. You can use it as the best ChatGPT keyword rank tracker to manage client portfolios and track local visibility within ChatGPT responses.
Pros and Cons
Strengths of Nightwatch:
- It combines standard keyword tracking and AI monitoring.
- The software offers deep geographic tracking at the zip-code level.
- Most plans have unlimited user seats and white-labeling reports.
Weaknesses of Nightwatch:
- AI search tracking is a paid add-on feature.
- The detailed data visualization may take time for new users to master.
- The platform does not include tools for content writing, on-page optimization.
Pricing
Monthly plans are from $39 /month (250 keywords) to $699 (10,000). For 10,000+ keywords, large corporations can request custom pricing. The AI tracking add-on begins at $99 /month for 100 prompts.
Every plan includes a 14-day free trial. Annual billing offers a 20% discount.
AI Rank Checker
AI Rank Checker is one of the best tools for monitoring ChatGPT search results. This ChatGPT search rank tracking tool provides automated visibility checks to see if your business appears in recommendations.

Features
Monitoring your brand in ChatGPT responses requires flexibility and precise data. These features provide where your brand is standing within AI-generated answers:
- ChatGPT Visibility Checks helps verify if your brand appears for target keywords.
- Competitor Analysis. You can monitor how other businesses rank in the same chat answers.
- Optimization tips and steps to improve your AI presence.
- Ranking Pattern Detection. The tool identifies trends in when and why your business surfaces.
- Real-Time Alerts help to get notified immediately when your rankings shift.
This tool acts as the best online ChatGPT rank tracker for those who prefer simple web interfaces.
Best for
This tool is best for consultants, startups, and small business owners. You can use it to run one-time audits or ongoing tracking, if you don’t want to commit to expensive monthly contracts.
Pros and Cons
What are the pros of using this ChatGPT site rank tracking software?
- You only pay for the keywords you check.
- Funds in your account never expire.
- The platform supports multi-domain tracking for agencies managing several brands.
What are the cons of using AI Rank Checker?
- The pay-per-check model can become expensive for high-volume keyword monitoring.
- The interface lacks the advanced SEO suites.
- There is no built-in content generation tool.
Pricing
This tool uses a Pay-to-Go wallet system instead of fixed monthly tiers. Each time you check a keyword in ChatGPT, it costs $0.1284. The minimum top-up amount is $5. Usage costs scale based on the number of keywords and engines you select.
What is the future of ChatGPT rank tracking in 2026?
Most brands lose customers because they still track keywords, while users in 2026 start to ask AI questions.
We found that the best ChatGPT rank tracking tool now has guides to improve your presence. Current leaders identify AI ranking signals (link placements, narrative context). This data adjusts your messaging based on real AI responses.
Integration is becoming a standard feature for professional teams. The best ChatGPT rank tracker tools connect with analytics platforms and content editors to keep your data in one place. You can use ChatGPT online rank tracking tools to share data and reports without access limits. They can even offer API access to check thousands of different prompts at once.
To get reliable results, the data needs to always be updated. Also, a good tool helps you react quickly to how users interact with AI. While many systems require a subscription, free ChatGPT rank tracking lets you test features during a trial.
Using ChatGPT SEO rank tracking helps your brand to be visible as user habits change.
Conclusion
In 2026, tracking AI visibility is a necessity for any business that wants to grow.
The way searching works has changed. People use AI to find information, not blue links. If your brand is not part of the AI narrative, you are losing potential traffic. Adopting the best ChatGPT SEO rank tracking strategy helps you understand how AI recommends your products.
We recommend starting tracking today to protect your business. If you’re tight on budget, you can use the best free ChatGPT rank tracker first to monitor your current presence.
Look at the top ChatGPT rank trackers from our guide to find the right tool.
FAQ
Yes. ChatGPT website rank tracking finds and suggests sources in AI answers using its own algorithms.
Conversational prompts that are relevant to your company should be your main focus. Also, if you want to obtain better data, it’s better to use the ChatGPT rank tracker tool that tracks questions instead of simple keywords.
Absolutely. You can increase the visibility of your brand by using practical advice from ChatGPT rank tracking tools. This makes your company a part of ChatGPT’s recommendations.
No. You need to use them both to support your strategy. Monitoring both means that your brand will stay visible. Tools like SE Ranking provide a deep insight into both traditional SEO metrics and the best ChatGPT rank tracking.
Absolutely. To identify changes in rankings, many best ChatGPT rank tracking tools provide daily refreshes and regular monitoring. Some of them include setting up notifications for certain events.
